Vector Buffer Metrics Report Negative Values In RHOCP4
Issue
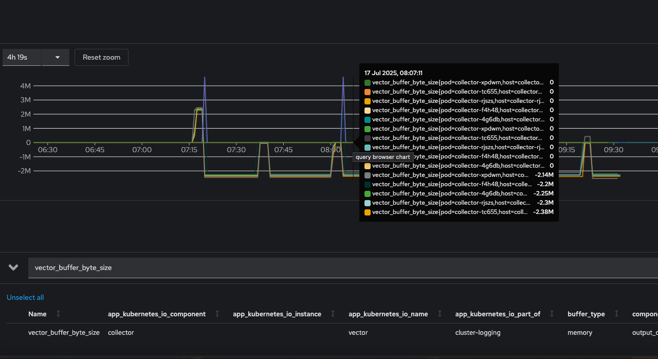
vector_buffer_byte_sizemetrics report negative values in RHOCP4.

Environment
- Red Hat OpenShift Container Platform
- 4
- Red Hat OpenShift Logging (RHOL)
- Vector
Subscriber exclusive content
A Red Hat subscription provides unlimited access to our knowledgebase, tools, and much more.